Web February 2026 Client: PT Waskita Toll Road

TRUST – Toll Road Unified System for Traffic & Operations PT Waskita Toll Road

TRUST adalah aplikasi dashboard web untuk Divisi Manajemen Operasi & Pemeliharaan PT Waskita Toll Road, mencakup monitoring Lakalantas, VLL & HPT, serta Operation & Maintenance.

TRUST – Toll Road Unified System for Traffic & Operations PT Waskita Toll Road

TRUST adalah sistem informasi berbasis web yang dikembangkan untuk mendukung operasional Divisi Manajemen Operasi dan Pemeliharaan PT Waskita Toll Road. Aplikasi ini dirancang untuk mempermudah pencatatan, pemantauan, dan pelaporan data operasional jalan tol secara efisien dan terstruktur.

Sistem ini mendukung dua jenis role pengguna dengan hak akses berbeda:

  • User_WTR – Akses penuh ke seluruh menu termasuk semua dashboard, User Management, Transaksi, Laporan, dan Audit Log
  • User_BUJT – Akses terbatas pada Dashboard Lakalantas dan input data kecelakaan sesuai kewenangan operasional

Fitur Utama TRUST

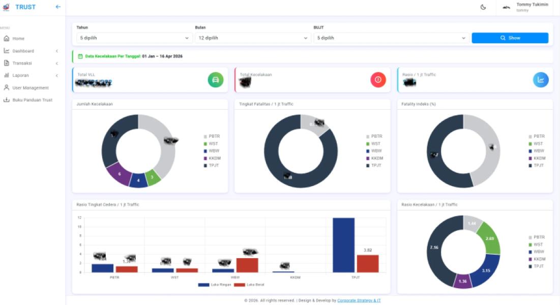
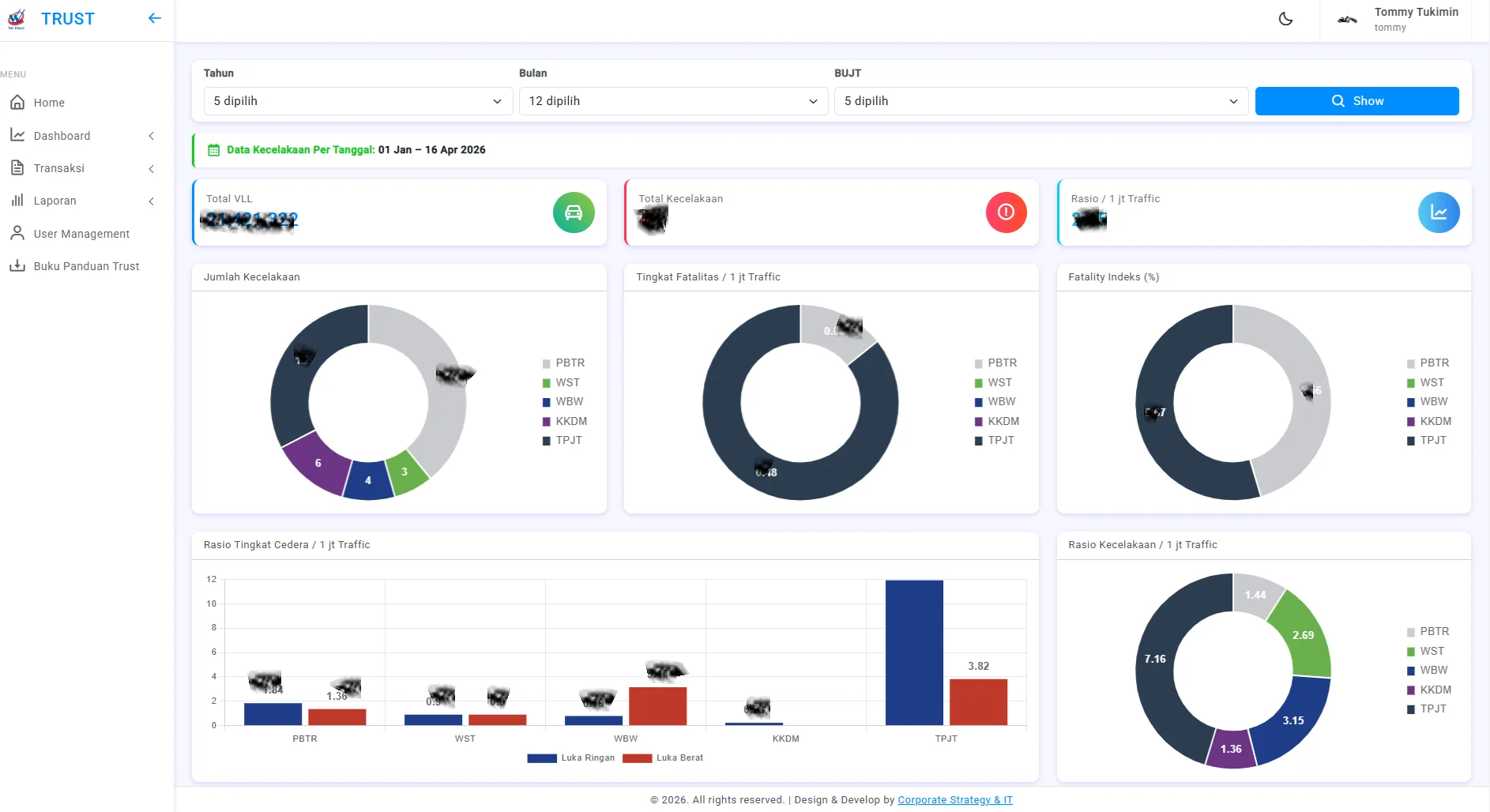
  • Dashboard Lakalantas – Visualisasi data kecelakaan lalu lintas per ruas tol secara real-time dengan grafik interaktif
  • Dashboard VLL & HPT – Monitoring Volume Lalu Lintas dan Heavy Penalty Truck
  • Dashboard OM (Operation & Maintenance) – Pemantauan aktivitas operasi dan pemeliharaan jalan tol
  • Input Data Lakalantas – Pencatatan data kecelakaan secara terstruktur meliputi lokasi (KM, jalur, meter), penyebab, dan jumlah korban (LB, LR, MD)
  • Laporan Data Lakalantas – Rekapitulasi data kecelakaan dengan fitur pencarian, filter, dan ekspor ke Excel, CSV, PDF, dan Print
  • User Management – Pengelolaan akun pengguna termasuk tambah, edit, hapus, restore, dan monitoring status aktif
  • Audit Log – Pencatatan aktivitas pengguna untuk kebutuhan keamanan dan audit sistem
  • Profile Management – Pembaruan informasi akun dan kata sandi pengguna

TRUST mendukung pengambilan keputusan berbasis data untuk meningkatkan keselamatan dan efisiensi pengelolaan jalan tol di lingkungan PT Waskita Toll Road.

Gallery

Project Links

Live Demo